Nhà máy cơ khí đang gặp gì khi vận hành bằng dữ liệu rời rạc?
Phần lớn doanh nghiệp cơ khí hiện nay đã có phần mềm ở từng mảng riêng lẻ, hoặc ít nhất có Excel để theo dõi đơn hàng, vật tư, kho và sản xuất. Nhưng vấn đề không nằm ở việc “có công cụ hay không”, mà ở chỗ các công cụ đó thường không kết nối với nhau.
Bộ phận kinh doanh chốt đơn hàng nhưng thông tin chưa liên thông ngay sang kế hoạch sản xuất. Bộ phận sản xuất lập lệnh gia công nhưng chưa bám chặt với định mức vật tư, năng lực tổ máy hay lịch giao hàng thực tế. Kho theo dõi nhập xuất, song khó nhìn ngay vật tư nào dưới mức tối thiểu, hàng nào tồn lâu ngày, thành phẩm nào đã sản xuất cho đơn hàng nhưng chưa xuất. Trong khi đó, bộ phận chất lượng lại tổng hợp lỗi theo cách riêng, khiến việc xác định lỗi ở công đoạn nào, bộ phận nào, ai thực hiện và phương án xử lý ra sao thường mất thời gian. Những thách thức này cũng là nhóm vấn đề điển hình được nêu trong tài liệu giải pháp cho doanh nghiệp sản xuất: quy trình thủ công, dữ liệu phân mảnh, thiếu dữ liệu QC tập trung và khó khăn trong lập kế hoạch – giám sát tiến độ.
Với doanh nghiệp cơ khí, hệ quả của quản trị rời rạc là rất rõ. Kế hoạch sản xuất có thể bị động vì thiếu thông tin chính xác về tồn kho, định mức và khả năng đáp ứng của xưởng. Vật tư có thể mua thừa ở chỗ này nhưng thiếu ở chỗ khác. Lệnh sản xuất phát hành hàng ngày nhưng tiến độ thực tế cập nhật chậm, không phản ánh kịp cho quản lý phân xưởng và ban điều hành. Sai lỗi phát sinh trong sản xuất nếu không được ghi nhận kịp thời sẽ kéo theo sản xuất bù, tăng chi phí và chậm giao hàng. Theo thống kê, quy trình thủ công có thể làm giảm hiệu quả hoạt động tới 40%, trong khi việc thiếu dữ liệu QC tập trung làm tăng nguy cơ phế liệu, sửa chữa tốn kém và ảnh hưởng trực tiếp đến lợi nhuận.
Một giải pháp phù hợp cho cơ khí phải đi từ BOM, lệnh sản xuất, QC đến kho và hợp đồng
Khác với nhiều mô hình quản trị chung chung, chuyển đổi số cho doanh nghiệp cơ khí cần bắt đầu từ những điểm chạm nghiệp vụ rất cụ thể của nhà máy. Theo hướng tiếp cận của TNM 3.0, hệ thống được xây dựng xoay quanh 4 thành phần: tác nhân, đối tượng, quy trình và công việc. Điều này cho phép mỗi nghiệp vụ trong nhà máy không chỉ được lưu dữ liệu, mà còn được gắn với người thực hiện, trạng thái xử lý, luồng phê duyệt và công việc cụ thể cần hoàn thành.
Với nhà máy cơ khí, nền tảng này đặc biệt phù hợp khi đi sâu vào các chức năng đặc thù. Trong TNM nhóm giải pháp cho nhà máy không chỉ dừng ở quản lý đơn hàng hay tồn kho, mà đi vào những mắt xích cốt lõi như quản lý nguyên vật liệu, thành phẩm, bán thành phẩm; quản lý định mức và quy trình sản xuất (BOM); cấu hình công đoạn, bộ phận phụ trách, nguyên vật liệu sử dụng, thời gian sản xuất, nhân công cho từng thành phẩm; đồng thời cho phép mỗi thành phẩm có nhiều cấu hình BOM theo các thời gian hiệu lực khác nhau. Đây là yêu cầu rất sát với thực tế doanh nghiệp cơ khí, nơi cùng một mã hàng có thể thay đổi quy trình công nghệ, định mức hoặc tổ hợp máy – người theo từng giai đoạn đơn hàng.
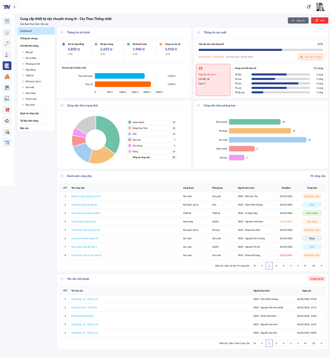
Bên cạnh đó, bài toán điều độ sản xuất được phản ánh khá rõ qua chức năng kế hoạch sản xuất tổng và lệnh sản xuất hàng ngày. Hệ thống có thể gom nhiều đơn hàng, hợp đồng hoặc nhu cầu sản xuất tồn kho vào một kế hoạch tổng thể; sắp xếp độ ưu tiên giữa các đơn; tính toán thời gian sản xuất dựa trên định mức và năng lực thực tế của công nhân, máy móc; đồng thời cảnh báo khi khả năng hoàn thành thực tế vượt quá thời hạn giao hàng để doanh nghiệp chủ động điều chỉnh nguồn lực hoặc tăng ca. Ở cấp thực thi, lệnh sản xuất ngày cho phép tổ trưởng hoặc quản lý phân xưởng cập nhật sản lượng, nhân công, thiết bị sử dụng, thời gian thực hiện và vật tư tiêu hao hằng ngày. Những dữ liệu này không chỉ phục vụ theo dõi tiến độ mà còn là cơ sở tính chi phí sản xuất, lương nhân công và đánh giá hiệu quả đơn hàng.

Một điểm đáng chú ý khác là năng lực quản lý chất lượng theo đúng logic xưởng cơ khí. TNM cho phép xác định lỗi ở bộ phận nào, ai làm, lỗi gì; đồng thời hỗ trợ lập kế hoạch sản xuất bù nếu phát sinh lỗi. Sản phẩm lỗi có thể được nhập kho NG để tái sản xuất hoặc hủy, thay vì chỉ dừng ở mức ghi nhận thủ công. Khi kết hợp với mô hình TNM, dữ liệu lỗi không còn là một bảng tổng hợp độc lập mà có thể liên kết trực tiếp với lệnh sản xuất, công đoạn, nhân sự và đơn hàng liên quan, từ đó giúp ban điều hành nhìn rõ nguyên nhân gốc rễ và tác động của lỗi tới tiến độ giao hàng.
Ở lớp quản trị kho, giải pháp cũng thể hiện rõ tính thực dụng đối với doanh nghiệp cơ khí. Ngoài nhập – xuất – tồn cơ bản, hệ thống còn hỗ trợ nhập kho đầu kỳ, xuất nhập trong quá trình sản xuất, trả vật tư thừa, nhập kho thành phẩm hoàn thành hoặc sản phẩm lỗi, xuất – nhập hàng gia công, thẻ kho, điều chuyển kho, kiểm kê và cân bằng kho. Đáng chú ý, phần mềm có thể tự động phân bổ số lượng hàng hóa xuất theo phương pháp FIFO, báo cáo hàng tồn lâu ngày, hàng dưới tồn kho tối thiểu, thành phẩm đã sản xuất cho đơn hàng nhưng chưa xuất, cũng như hỗ trợ kiểm kê thực tế và tạo phiếu cân bằng để số liệu hệ thống khớp với thực tế kho. Với nhà máy cơ khí có nhiều loại vật tư, bán thành phẩm và hàng chờ gia công, đây là những năng lực rất thiết thực để giảm sai lệch giữa sổ sách và vận hành thực tế.
Khi mọi khâu được liên thông, CEO và giám đốc sản xuất có thể điều hành theo thời gian thực
Giá trị lớn nhất của chuyển đổi số trong nhà máy cơ khí không chỉ nằm ở việc giảm giấy tờ hay bớt thao tác nhập liệu. Điều quan trọng hơn là tạo ra năng lực điều hành dựa trên dữ liệu thống nhất. Khi báo giá, hợp đồng, kế hoạch mua hàng, kế hoạch sản xuất, lệnh sản xuất, lỗi chất lượng, nhập xuất kho và chi phí dự án được liên thông trên cùng một nền tảng, doanh nghiệp có thể nhìn thấy toàn bộ vòng đời của một đơn hàng từ lúc chào giá đến khi giao hàng và quyết toán.
Trong mô hình này, CEO có thể theo dõi nhanh các chỉ số quan trọng như tiến độ đơn hàng, tình trạng giao hàng, doanh thu theo khách hàng hoặc mã hàng, chi phí thực tế của dự án, mức độ đáp ứng vật tư, tỷ lệ lỗi sản xuất và cảnh báo các mốc hợp đồng sắp đến hạn. Giám đốc sản xuất và quản lý phân xưởng có thể bám sát hơn vào tình trạng lệnh sản xuất hàng ngày, năng suất thực tế theo tổ, số lượng lỗi, mức tiêu hao vật tư và khả năng hoàn thành kế hoạch. Đối với doanh nghiệp cơ khí vốn phải cân bằng liên tục giữa tiến độ, chất lượng và chi phí, đây là bước chuyển từ quản lý cảm tính sang quản trị bằng số liệu vận hành.

Ở góc độ rộng hơn, TNT định vị TNM như một nền tảng quản trị doanh nghiệp toàn diện, có thể triển khai trên web và mobile, tích hợp cloud, mở rộng với AI và liên thông với các hệ thống khác như email, SMS, chữ ký số, hóa đơn điện tử hay các phần mềm nghiệp vụ khác. Đây là hướng đi phù hợp với các doanh nghiệp cơ khí đang muốn bắt đầu từ số hóa vận hành cốt lõi nhưng vẫn cần dư địa để mở rộng dần sang dashboard điều hành, cảnh báo, dự báo và hỗ trợ quyết định bằng AI trong tương lai.
Về năng lực triển khai, TNT hiện phát triển các giải pháp số hóa và chuyển đổi số cho nhiều lĩnh vực sản xuất công nghiệp, trong đó có sản xuất linh kiện điện tử, sản xuất cơ khí, kính, sơn, gỗ và các mô hình quản trị tích hợp từ sản xuất, kho, mua hàng, bán hàng đến tài chính và nhân sự. Kinh nghiệm triển khai theo đặc thù ngành là yếu tố quan trọng với doanh nghiệp cơ khí, bởi hiệu quả của phần mềm không nằm ở số lượng tính năng, mà ở việc hệ thống có thực sự bám được cách nhà máy vận hành hay không.
Trong bối cảnh thị trường ngày càng cạnh tranh, biên lợi nhuận bị siết chặt và khách hàng yêu cầu cao hơn về tiến độ lẫn chất lượng, doanh nghiệp sản xuất cơ khí cần một hệ thống quản trị đủ sâu để đi vào BOM, công đoạn, lệnh sản xuất, lỗi chất lượng, vật tư và kho, thay vì chỉ quản lý ở mức báo cáo tổng hợp. TNM của TNT là một hướng tiếp cận đáng chú ý cho các nhà máy muốn chuẩn hóa dữ liệu, kết nối quy trình và từng bước điều hành sản xuất theo thời gian thực.


.png)



